2 高精度滤油机—是一种预过滤并为系统注油及净化系统油液的设备
9 滤筒除尘器—安装方式分分为斜插式,侧装式,吊装式,上装式
10 自洁式空气过滤器—有效过滤掉生产过程排放的含有细小的污染物质
11 袋式除尘器—应用于冶金,铸造,矿山采掘,化工,水泥建材等
1 自洁式空气过滤器—适用于空压站,制氧站,空调送风系统,燃气轮机等
2 大流量滤芯—大直径设计,增加纳污量,延长使用寿命,降低生产成本
4 烛式过滤器—高效节能,密闭高精,维护简便,安全可靠等特点
6 天然气滤芯—应用于天然气 ,人工煤气及其他非腐蚀性气体等
10 LYC系列高精度滤油机—过滤新油,液压润滑系统工作时的旁路过滤等
13 滤筒除尘器—安装方式分分为斜插式,侧装式,吊装式,上装式
3 金属粉末滤芯—采用具有较高机械强度及整体钢性的新型过滤材料
4 制冷过滤器滤芯—用以滤除较大的杂质,保护油泵,延长滤芯使用寿命
5 吸油过滤器—安装方便,油通能力大,阻力小,更换滤芯方便等优点
7 压力管路过滤器—应用于重型机械,矿山机械,冶金机械等液压系统
8 大流量滤芯—大直径设计,增加纳污量,延长使用寿命,降低生产成本
10 PP微孔折叠滤芯—应用于电力,反渗透前级,石化,精细化工等领域
11 凝结水滤元—一般应用于电厂凝结水处理系统,过滤器内部安装滤元
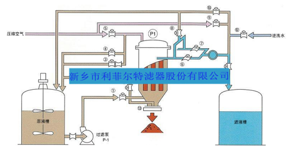
此过滤器密封性好,使用寿命长,能承受高压,延长工作时间,过滤完毕后可以回收残液等优点。系统采用PLC编程控制,触摸屏操作,过滤全过程实现自动化,采用法国进口滤烛,保证过滤精度。过滤元件采用反冲洗,效果好、方便可靠。
烛式过滤器的内部设置有多根烛管,(烛管分为金属与非金属两种),适合不同场合要求。烛管外套有滤布用来过滤滤液和固体。烛式过滤机过滤后滤饼的干燥/排出、滤布的清洗等都可以全自动运行。由于没有驱动装置、结构简单,所以能够应对过滤面积较大的情况。烛式过滤机配合烛式芯的专利结构设计,可实现壳体内无残液排放,不影响上下批料在滤芯底部没有任何障碍结构,同时底部可手动、气动电动排渣,排渣口很大。而滤芯又垂直安装,非常有利于垂直排渣,是所有过滤设备中最接近全卫生级要求的设备,对于像啤酒澄清、电解液除杂质、金属脱脂除渣、磷化除渣、化工类产品浓缩、增稠等典型应用场合非常适用该系列产品。多种烛式滤芯过滤机结构(不锈钢304,316L,塑料PP,PPS , PTFE等)样式多样,总有一款适合贵司过滤要求。
烛式过滤机典型工艺流程图

关注官方微信平台
关注官方微博平台
关注官方百家号
关注官方抖音平台
关注官方快手平台
关注官方视频号平台



